
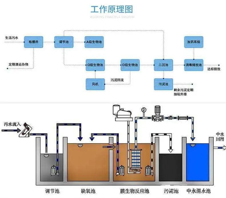
在污水处理脱氮工艺中,2号站登录由于A/O工艺比较简单,也有其突出的特点,目前是比较普遍采用的脱氮工艺。
A/O脱氮工艺原理
A/O脱氮工艺是将前段缺氧段和后段好氧段串联在一起,A段DO(溶解氧)不大于0.2mg/L,O段DO=2~4mg/L。
在缺氧段(A池)异养菌将蛋白质、2号站登陆脂肪等污染物进行氨化(有机链上的N或氨基酸中的氨基)代谢为NH3-N,在曝气池中充足供氧条件下,在硝化细菌的硝化作用将NH3-N氧化为NO3-(或NO2-),通过内回流控制返回至A池,在缺氧条件下,反硝化细菌在反硝化作用将NO3-还原为分子态氮(N2)完成C、N、O在生态中的循环,实现污水无害化处理。
